Check Point wie auch Zscaler sind die Pioniere in Sachen GenAI und LLM Security. Schon 2025 wurden an der Check Point CPX wie auch auf der Zscaler Zenith Live einen Blumenstrauss an AI-Lösungen vorgestellt. Unterdessen sind diese im GA-Status und verfügbar. Ich möchte deshalb hier mal einen kurzen Überblick über die wichtigsten Produkte geben. Kurze Warnung: das Marketing ist sehr produktiv und bei Firmenübernahmen kommt es immer wieder zu Namensänderungen der Lösungen. Was also bis vor Kurzem noch so hiess, heisst heute schon ganz anders.
Natürlich sind andere namhafte Security Anbieter nachgezogen und haben auch diverse AI-Lösungen angekündigt bzw. veröffentlicht, aber ich beschränke mich hier mal nur darauf, die wichtigsten Lösungen der beiden Pioniere vorzustellen.
AI Security Lösungen im Überblick
Zscaler wie auch Check Point bieten in verschiedenen Kategorien AI Security Lösungen an. Es geht dabei um öffentliche GenAI-Applikationen, Mitarbeiter, Kunden/Partner, Interne Chatbots, AI-Applikationen sowie Agenten.
Der Übersicht halber verwende ich nachfolgende Kategorien gemäss der Gartner Definition:
- AI Usage Control (AIUC)
- AI Application Cybersecurity (AIAC) / LLM-WAF
- AI Red Teaming & Assurance
AI Security Lösungen für AI Usage Control (AIUC)
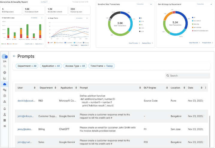
AIUC (AI Usage Control) kontrolliert den sicheren Endnutzer-Zugriff auf Drittanbieter-KI-Services wie ChatGPT oder Microsoft Copilot. Es setzt Zugriffsrichtlinien durch, d.h. es filtert Inhalte und verhindert Datenlecks durch DLP in Prompts und Antworten. Der ursprüngliche Prompt kann mitgeloggt werden oder es wird eine kurze Zusammenfassung davon erstellt.
- Datasheet: https://www.zscaler.com/resources/data-sheets/zscaler-gen-ai-security-at-a-glance.pdf
- Demo: https://www.zscaler.com/resources/product-tours/public-genai-data-security
Aus meiner Sicht ist Zscaler AI Access Security die ideale Lösung für Zscaler Kunden, die Visibilität suchen und den Zugriff auf GenAI steuern wollen. Der ZCC-Agent ist meistens schon installiert. Somit muss nur noch die Lizenz freigeschaltet werden und man sieht, wer welche GenAI Tools wie nutzt. Zudem kann der Zugriff eingeschränkt werden, indem der Mitarbeiter gewarnt wird, wenn z.B. Deepseek benutzt oder der Zugriff komplett isoliert wird, so dass keine vertraulichen Unternehmensdokumente geteilt werden.
- Datasheet: https://www.checkpoint.com/resources/items/solution-brief-genai-security-from-check-point
Für alle Unternehmen ist die Essentials-Lösung rasch als Browser Plug-in implementiert. Daneben gibt es aber auch einen Enterprise Agent, der nebst dem reinen Browser-Verkehr auch die gesamte AI-Kommunikation des Mitarbeiters steuern kann. Somit ist die Erkennung, Steuerung und der Schutz für alle Applikationen gewährleistet.
AI Application Cybersecurity (AIAC) / LLM-WAF
AI Application Cybersecurity / LLM-WAF schützt interne LLMs und selbst gebaute KI-Anwendungen. Es werden Input (z.B. Prompt Injections) und Output Validierungen über eine API-Anbindung in Echtzeit durchgeführt. Mitre ATLAS und OWASP AI Top 10 listen aktuelle Bedrohungen für LLMs auf.
Mein Tipp für die Evaluation einer AIAC-Lösung:
- Möglichst einfach und rasch integrierbar.
- Wie hoch ist die False-positive-Rate?
- Wie hoch ist die zusätzliche Latenz?
- Welche Sprachen sind unterstützt?
- Ist die Lösung Multimodal, d.h. versteht sie nebst Text auch Bilder, Video und Audioformate?
Zscaler AI Guardrails ist ein SaaS Dienst, der als Proxy oder mittels Detection as a Service (DAS) angebunden werden kann. Nebst DLP/Data Protection und Threat Protection kann auch der Inhalt mittels «Content Moderation» überwacht werden. Dazu stehen 18 verschiedene Detektoren zur Verfügung.
Mit AI Agent Security Guardrails können eigene AI-Applikationen, Modelle und AI-Agenten gegen Angriffe geschützt werden. Die Lösung von Check Point ist als SaaS, Hybrid oder als On-Premises verfügbar. Sie ist multimodal und multilingual (100+ Sprachen). Lizenziert werden die Anzahl Request bzw. Anfragen an das System.
Jeder kann sich kostenlos anmelden und das System testen: https://platform.lakera.ai/
Mit AI Agent Security Enterprise kann zusätzlich Microsoft Copilot Studio und später noch weitere SaaS&PaaS Dienste abgesichert werden.
AI Red Teaming & Assurance
Unter AI Red Teaming versteht man die Penetration-Tests für AI-Systeme. Diese können einmalig oder auch permanent durchgeführt werden.
Zscaler AI Red Teaming ersetzt langsames und manuelles Penetration-Testing von AI-Systemen. Dabei werden über 25 vordefinierte Testfälle, selbsterstellte Testfälle sowie Multimodal-Attack-Simulationen (Text, Bild, Audio) verwendet. Visuelle Reports mit Heatmaps, Schwachstellen-Scores und konkreten Remediationsempfehlungen ermöglichen sofortige Planung der nächsten Schritte.
Bei Check Point wird entweder eine einmalige Service-Lizenz angeboten, um eigene AI-Applikationen zu testen, oder analog wie Zscaler, eine Plattform-Lizenz mit automatisierten und kontinuierlichen Penetration-Tests.
Mein Fazit/Zusammenfassung
Heute investieren fast alle Unternehmen stark in AI-Projekte. Leider wird die Sicherheit dabei oft vergessen. Man geht bei AI-Projekten davon aus, dass die Sicherheit bei den Herstellern (Microsoft, OpenAI) liegt, obwohl die Verantwortung beim Betreiber bleibt.
Zscaler wie auch Check Point haben geliefert und bieten mit ihren Lösungen in den drei erwähnten Kategorien jeweils einen hervorragenden Schutz für heutige Angriffe im AI-Bereich.
Unternehmen sollten jetzt handeln und gezielt AI Security Lösungen einsetzen, um GenAI und LLMs sicher zu betreiben und sensible Daten zu schützen.
Weitere Informationen:
Check Point AI Security Guide:
https://engage.checkpoint.com/ai-security-gsem
Zscaler AI Security Homepage:
https://www.zscaler.com/products-and-solutions/ai-security
Zscaler Guide to Secure AI Implementation:
https://www.zscaler.com/resources/infographics/secure-ai-implementation-guide.pdf
Lavar
Lavar ist Security-Spezialist und langjähriger Mitarbeiter bei AVANTEC. Am liebsten beschäftigt er sich mit Firewalls, E-Mail Gateways, Proxy-, Cloud-Lösungen und Linux. Lavar interessiert sich vor allem für technische Details.




